01-142024冷水機中壓縮機的原理及其幾種分類和對比冷水機中壓縮機的原理及其幾種分類和對比制冷壓縮機是冷水機
11-152023工業冷水機中冷凝器的分類工業冷水機中冷凝器的分類什么是冷凝器?屬于換熱器的一種,能把氣體或蒸汽轉變成液體,將管子中的熱量,以很快的方式,傳到管子附近的空
06-132023冷水機制冷量計算方式及冷水機選型計算匯總冷水機制冷量計算方式及冷水機選型計算匯總很多用戶第一次使用冷水機時候不知道配多大,怎么才能買到合適大小的冷水機,大了是浪費小了降不下溫來,本篇為大家簡單介紹制冷量的計算方式,及一些行業配套使用的算法.(一)如何選用最適合自己的冷
06-032023冷水機冷凝壓力變化對機器的影響冷水機冷凝壓力變化對機器的影響冷水機運行中,溫度的改變會造成冷凝壓力變化。特別是夏季冷凝壓力的偏高,會導致壓縮機功耗的不斷增高,導致制冷量逐漸下降,間接的使冷水機循環性冷量變差,適當降低冷凝壓力是必須要進行的。那么,冬季機組冷凝壓力過低,節流閥供液動力不充沛,高壓液管受到加熱因素的不斷影
05-092023冷水機制冷劑泄露處理方法冷水機制冷劑泄露處理方法冷水機制冷劑泄露的問題較為嚴重。常見冷水機制冷劑泄露的位置為壓縮機、冷凝器、毛細管、以及過濾器等等位置。不同的位置需要借助不同的方法進行快速處理,才能夠避免冷水機由于制冷劑泄露
05-042023如何快速正確選擇冷水機類型如何快速正確選擇冷水機類型很多用戶是初次選購冷水機,面對復雜的選型工藝,我們今天先對選購做一個概括選擇適當冷水機的快速指南:因為每種工業環境都是不同的,達沃西設計了六步指南,幫助您選擇適合您的應用的冷水機:
04-262023分析冷水機中壓縮機的常見故障原因分析冷水機中壓縮機的常見故障原因 冷水機中壓縮機是將低壓氣體提升為高壓氣體的一種從動的流體機械。是冷水機制冷系統的心臟,它從吸氣管吸入低溫低壓的制冷劑氣體,通過電機運轉帶
04-252023冷卻液(液體)高低溫沖擊試驗機
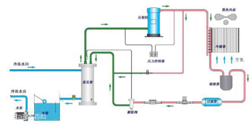
04-242023冷水機原理和機器系統基本組成部分冷水機原理和機器系統基本組成部分冷水機是一種能提供恒溫、恒流、恒壓的冷卻水設備。冷水機工作原理是先向機內水箱注入一定量的水,通過冷水機系統將水冷卻,再由水泵將低溫冷卻水送入
12-012022冷水機多久清洗一次比較好呢假設要清潔散熱器名義以改進散熱器后果,請堅持散熱器名義清潔并改進散熱器后果。工業冷水機應用于塑料加工機械成型模具冷卻,能夠大大進步塑料制品外表光潔度,減少塑料制品外表紋痕和內應力,使產品不縮水、不變形,便于塑料制品的脫模,加快產品定型,然后極大地進步塑料成型機的出產功率。冷水機一種能供給恒溫、恒流、
12-012022如何保證冷水機的正常使用為了保證機組的杰出功能,請保持冷水機組處于一個杰出的環境, 四周通風杰出, 溫度低。先關閉壓縮機后,再關冷卻風機。每6個月或制冷機功能下降時,請清洗冷凝器和查看運轉閥門處于正常狀態。??冷凝器佳作業壓力應低于1.5MPa, 經常查看和清洗冷凝器能使機器堅持佳功能。關于風冷式機器,請確保機器通風杰出,并對冷凝器定